Planos a partir de R$ 67/no 1º mês, condição promocional por tempo limitado.

Motor de Recorrência para Pet Shops

Transforme retorno em faturamento previsível. Banho, tosa e ração voltando no tempo certo.

O LembraPet é um Motor de Recorrência com foco em geração de receita. Ele identifica quem está perto de voltar, gera lembretes no tempo certo e quando chega a hora, é só enviar com um click a mensagem no WhatsApp.
O colaborador só clica em enviar para confirmar e fechar.
Você deixa de depender da memória da equipe e passa a trabalhar com previsibilidade de consumo e faturamento.

Tudo que você precisa para o cliente voltar.

Da venda de produtos ou serviços ao retorno agendado: o LembraPet calcula o dia certo, programa Lembretes a serem disparados, e você fica a um click de uma potencial receita

Notificações por WhatsApp

Na primeira compra, o cliente recebe o resumo da compra do seu Pet Shop. Com dois toques ele aceita receber lembretes. A partir daí, o sistema calcula as datas dos lembretes e informa na Aba Mensagens, no campo Lembretes Pendentes

Recorrencia em Produtos/Serviços

Banho, tosa, hidratação, ração, areia, antipulgas… cada item cadastrado já nasce com um prazo de retorno sugerido, mas você pode se quiser informar um prazo personalizado. Você não precisa pensar em datas: o LembraPet calcula tudo e mantém o ciclo rodando.

Mensagens Prontas WhatsApp

O envio pelo WhatsApp é feito com um click: na Aba Mensagem, no campo Templates você pode buscar pelos lembretes por Tipo de Mensagem, Tipo de Lembrete, Cliente e Pet, e enviar mensagens padrão ou mesmo editar mensagens para envio por Web ou Celular.

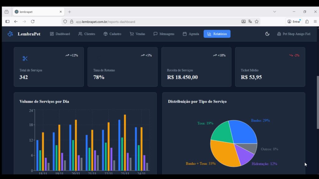
Relatorios

Você vê em um painel uma Analise completa com  Total de Serviços, Taxa de Retorno, Receita de Serviços, entre outras informações estratégicas para o seu negócio e ainda pode exportar em PDF e CSV.

Notificações Inteligentes

O sino de notificações da LembraPet brilha para te avisar, instantaneamente, sobre qualquer lembrete atrasado ou serviço urgente, como a ração do Rex ou o banho da Feijão. Um toque gerencial que garante zero esquecimento.

Agenda de Compromissos

Uma Agenda completa dos compromissos gerados a partir dos Lembretes enviados, você pode agendar, clicar nos compromissos, editar, e ainda gerar novo Lembrete de alerta de compromisso.

O Primeiro e Único sistema com Motor de Recorrência para Pet Shops.

O LembraPet é o primeiro sistema do mercado com um Motor de Recorrência nativo, criado para transformar cada venda em um novo retorno.

Cada venda ativa uma nova oportunidade

O sistema cria o momento ideal para estimular a próxima compra.

Cada venda ativa uma nova oportunidade

O sistema cria o momento ideal para estimular a próxima compra.

Recompras que se repetem viram recorrência

O cliente volta mais vezes — e o que antes era ocasional vira um fluxo constante.

Recompras que se repetem viram recorrência

O cliente volta mais vezes — e o que antes era ocasional vira um fluxo constante.

Retorno frequente, caixa previsível

Mais clientes voltando significa mais dinheiro entrando todos os meses.

Retorno frequente, caixa previsível

Mais clientes voltando significa mais dinheiro entrando todos os meses.

Foco total na geração de receita.

O LembraPet foi criado com foco total em geração de receita, um ecossistema completo que estimula a recompra, para gerar gerar Recorrencia .

Passado e Futuro

Relatórios do que foi realizado são importantes, mas não ajudam a decidir o hoje. O LembraPet organiza retornos futuros, lembretes programados e intenções reais de agendamento.

Passado e Futuro

Relatórios do que foi realizado são importantes, mas não ajudam a decidir o hoje. O LembraPet organiza retornos futuros, lembretes programados e intenções reais de agendamento.

Previsibilidade

Você passa a enxergar serviços e produtos que estão prestes a gerar receita, permitindo planejar agenda, equipe e estoque com mais segurança.

Previsibilidade

Você passa a enxergar serviços e produtos que estão prestes a gerar receita, permitindo planejar agenda, equipe e estoque com mais segurança.

O LembraPet organiza o retorno futuro e transforma previsibilidade em decisão comercial.

Atendimento e Vendas

O cliente até gosta do atendimento, mas a rotina atropela. Sem Lembrete no tempo certo, banho vira aleatório, ração acaba e a recompra vai para outro lugar. O LembraPet transforma retorno em rotina previsível e principalmente em potencial receita — sem depender de memória.

Antes (realidade comum)

Cliente compra e some. O retorno depende da memória do atendente. A agenda oscila. E a ração, quando acaba, muitas vezes é comprada no caminho — em outro lugar.

Depois (com LembraPet)

O sistema calcula o dia certo e programa Lembretes para uso no whatsapp, é só enviar. O cliente volta por necessidade real, sem você empurrar promoção. Retorno vira rotina — e o caixa fica previsível.

Como funciona o ciclo de retorno do LembraPet.

Do balcão para o celular do cliente. Do lembrete para o agendamento de serviços ou venda direta de produtos. Um fluxo simples de entender e poderoso de rodar.

1 - Venda Registrada

Você registra a venda de banho, tosa ou ração. O sistema puxa o prazo padrão (ex.: 15 dias para banho, 30 para ração, ou personalizada) e calcula a data sugerida de retorno.

2 - Envio de Resumo

Na mesma tela, o sistema monta uma mensagem pronta:comprovante com resumo da venda + agradecimento + link do LembraPet. O atendente envia pelo WhatsApp para o cliente, e o processo começa.

3 - Lembretes D-7 e D-2 no celular

Após o registro da venda o sistema gera automaticamente os Lembretes D-7 e D-2  na Aba Mensagem, no campo Lembretes Pendentes, no dia certo é só enviar: “Está quase na hora do banho do Rex” ou “Sua ração está chegando ao fim”.

4 - Cliente diz: “Quero agendar”

No próprio lembrete, o cliente toca em “SIM, quero agendar” ou “SIM quero comprar”. O sistema registra essa intenção de agendamento ou compra para o seu pet shop.

5 - Você agenda e confirma

No caso de serviços, o atendente escolhe o melhor horário, agenda manualmente e confirma com o cliente pelo canal que preferir, no caso de venda direta de produtos, é só planejar a entrega  .

6 - Lembrete de agendamento

Na data marcada, o sistema gera um Lembrete de agendamento para garantir que o tutor não esqueça. Resultado: mais presença, menos furo, mais faturamento.

Lembrete no tempo certo vende mais!

O tutor não esquece porque não quer voltar. Ele esquece porque a rotina atropela. Quando a notificação chega na hora certa, a decisão já está pronta.

Promoção

Empurra venda e acostuma o cliente a esperar desconto. Você reduz margem e ainda assim não cria hábito de retorno.

Promoção

Empurra venda e acostuma o cliente a esperar desconto. Você reduz margem e ainda assim não cria hábito de retorno.

Cupom / Campanha

Dá trabalho, depende de timing e pode virar ruído. Sem lembrar no dia certo, o cliente compra onde for mais fácil.

Cupom/CampanhaVulnerability

Dá trabalho, depende de timing e pode virar ruído. Sem lembrar no dia certo, o cliente compra onde for mais fácil.

Lembrete (LembraPet)

Ativa uma necessidade real no momento exato. Resultado: mais retorno sem esforço, mais previsibilidade e menos “correria”.

Vulnerability

This is backend content. Lorem ipsum dolor sit amet.

Resultados Típicos

Mais retornos “lembrados”

Você começa a ver banhos e reposições voltando com menos esforço, porque o lembrete chega na hora certa.

Agenda mais organizada

A lista de intenções ajuda o atendente a focar em quem já demonstrou interesse, isso é menos tempo perdido, mais conversão.

Melhor visão de estoque

Com retornos previstos, fica mais fácil planejar compras de ração e itens de giro, evitando ruptura e sobra.

Ciclo começando a “rodar”

Conforme os prazos (15/30 dias) batem, você vê o sistema formando um calendário real de retorno.

Menos correria no WhatsApp

Em vez de “caçar cliente”, você responde quem já recebeu lembrete e tocou em “quero agendar”, ou “quero comprar”.

Aumento de Receita

Você sente que o retorno deixou de ser sorte e virou processo, e o processo virou receita. 

Planos e Preços

Plano ULTRA

Ideal para pet shops pequenos que querem começar a organizar os retornos e aumentar a recorrência com uma operação simples, enxuta e profissional.
R$ 67
/Primeiro Mês
Até 250 clientes ativos
Até 300 pets
Até 50 produtos e 40 serviços
Ate 2 Colaboradores
Mensagens prontas para WhatsApp
Lembretes D-7 e D-2 WhatsApp
Agenda de Compromissos
Relatórios de performance
Mensal, 1º a R$ 67,00, após R$ 117,00
Promocional

Plano PRO

Ideal para pet shops em crescimento, com equipe maior e mais volume de clientes, que precisam de mais estrutura, limites ampliados e visão completa de performance.
R$ 197
/Mês
Até 500 Clientes ativos
Até 600 Pets
Até 100 Produtos e 90 Serviços
Até 5 Colaboradores
Mensagens Prontas para WhatsApp
Lembretes D-7 e D-2 WhatsApp
Agenda de Compromissos
Relatórios de performance
Assinatura Mensal
Mais Escolhido

Plano PREMIUM

Ideal para pet shops que querem escalar no automático, com lembretes e reativação no WhatsApp, mais capacidade e máxima previsibilidade de faturamento.
R$ ...
/Em Breve!
Até...
Até...
Até...
Até...
Mensagens Automaticas WhatsApp
Lembretes D-7 e D-2 WhatsApp
Agenda de Compromissos
Relatórios de performance
Assinatura Mensal
Em Breve

100% Livre de Riscos

Você tem 7 dias para testar o LembraPet na prática.

Se por qualquer motivo achar que não é pra você, devolvemos 100% do seu dinheiro. Sem burocracia. Sem perguntas. Sem letrinhas miúdas.

Não. A Plataforma LembraPet é instalada na nuvem, e pode ser acessada direto no navegador.

Não, você pode acessar de qualquer dispositivo, seja ele um Desktop, Tablet ou até mesmo um Celular.

Sim, é muito facil, super intuitiva, além disso temos uma area de membros com Tutoriais que apresentam toda a Plataforma e suas funcionalidades para você usar imediatamente os recursos LembraPet. 

Ao realizar sua assinatura e sua compra sendo aprovada, você é direcionado(a) a uma Pagina de Obrigado, assista o video e siga as instruções para obter acesso a Plataforma LembraPet.

Este é um serviço de assinatura pago mensalmente, aceitamos Pix, Cartão de Crédito e Boleto.

É um processo que começa com a primeira venda registrada, e a cada nova venda de novo cliente você já vê a lista de retornos se formando, com os lembretes prontos para serem enviados no prazo devido. Os envios só serão executados conforme os ciclos de banho e ração começam a bater. E assim a engrenagem começa a entregar seus resultados.

Não achamos que você não vai gostar, mas sim, esse é um seviço de assinatura, e você pode cancelar se achar que não faz sentido para você.